
Fund Garmin watch to develop open source Grafana dashboard
What will this project achieve?
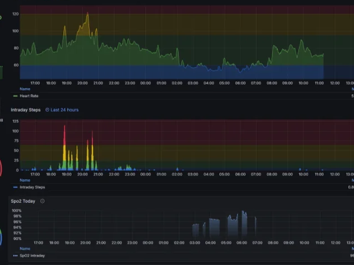
Hello, I am Arpan, The developer and maintainer of Fitbit Fetch dashboard project (Link Here) helping Fitbit users visualize their health data and long term trends (see attached pictures from that project). I wanted to develop the same for Garmin users. The project will be open source (free to use and modify) and easy to deploy with docker containers, for regular users who loves analyzing their data.
Why?
- The data will be stored locally in an Influxdb database (given they are very optimized for time series data) and visualized with Grafana. You will be able to organize your own dashboard elements and choose appealing visual style.
- You will get to enjoy your data in the way you prefer.
- You will not be limited by the visual/UI limitations of the default Garmin app
- You can analyze long term data as well as granular details with precision
- You will not share this data with any 3rd party organization or company giving you the peace of mind.
- The database and dashboard data will update periodically and automatically. You won't need to go through import-export cycle to visualize your data.
How it will be done?
The plan is to use either Garmindb or python-garminconnect library as Garmin refuses to give API access to their regular users. But with these, we can build a container that can periodically fetch the health data and gather in the linked Influxdb database. I have already worked on a project like this, so I am confident I can make this work as well.
Goal justification
Although I am interested in this project personally and have the skills to do it, I don't own a Garmin device, because they are quite pricey for my budget. To develop and test this before deployment and debugging, I will need a Garmin device. I have decided to work with a Garmin Vivoactive 5/6 as that has a justified price/features ratio. It's costing around 300-350 EUR in my region, so I have set that as my project goal.
If you believe you would love such a dashboard, please consider contributing here. I will post updates as we move forward with progress if I achieve my goal to get the device.
Organizer
Arpan Ghosh
Organizer
Dortmund, Nordrhein-Westfalen